Обзор сервиса
Что такое MP Manager
MP Manager — официальный партнер Wildberries со статусом GOLD. Сервис помогает продавцам Wildberries, Ozon и Яндекс Маркет расти: улучшать эффективность рекламы, автоматизировать управление ценами, упрощать работу с отзывами и принимать решения на основе данных.
:::success Предложение партнерства
Приглашаем начать работу прямо сейчас — получите бесплатный пробный доступ, а также бесплатный разбор вашего магазина и консультацию специалистов с рекомендациями по росту продаж.
:::
Модули сервиса
Сервис включает набор взаимосвязанных модулей, которые закрывают все ключевые задачи продавца на маркетплейсах — от анализа рынка и управления товарами до автоматизации рекламы, цен и коммуникации с покупателями.
Реклама
В модуле доступны инструменты для управления рекламой и анализа ее эффективности.
- Автоматизируйте управление рекламой
- Используйте аналитику для ваших кампаний
- Анализируйте рекламные ставки и выбирайте минимальные ставки
- Рассматривайте лучшие запросы
- Изучайте конкуренцию через связи между ключами, кластерами и пресетами
- Отслеживайте историю ваших рекламных кампаний
Цены
Модуль помогает управлять ценами товаров и отслеживать, как их изменения влияют на продажи, чтобы оптимизировать прибыль и эффективность карточек.
- Настраивайте автоцены карточек
- Изучайте аналитику автоцен
- Управляйте ценами вручную
- Просматривайте историю изменения цен
Отзывы
Модуль позволяет управлять отзывами и вопросами покупателей, анализировать эффективность коммуникаций и планировать целевой рейтинг.
- Настраивайте автоответы на отзывы
- Изучайте аналитику отзывов по ключевым метрикам
- Просматривайте и управляйте отзывами
- Отвечайте на вопросы пользователей
- Проводите проверку отзыва на возможность автоответов
- Используйте калькулятор отзывов для прогнозирования рейтинга
- Просматривайте историю действий с отзывами
Внутренняя аналитика
Модуль помогает контролировать ключевые показатели, оптимизировать запасы и логистику, анализировать цены, прибыль и динамику спроса.
- Отслеживайте заказы, статусы, регионы доставки и объемы продаж
- Анализируйте распределение по регионам и складам для планирования поставок
- Контролируйте остатки товаров и планируйте поставки
- Рассчитывайте юнит-экономику товара с учетом всех расходов
- Получайте детализацию финансовых показателей с разбивкой по товарам
- Отслеживайте затраты на платное хранение
- Контролируйте расходы на платную приемку
- Анализируйте ключевые фразы и воронки продаж по артикулам на основании статистики Джем
- Отслеживайте участие товаров в акциях и влияние скидок на продажи
- Анализируйте продажи и получайте ключевые данные, используя поиск по товарам или артикулам
Поставки
Модуль позволяет эффективно планировать как отдельные поставки, так и общую поставку, контролировать ключевые показатели и своевременно пополнять остатки на отдельных складах, чтобы избежать дефицита и замороженных товаров.
- Используйте автопоставки и получайте уведомления о доступных слотах на поставку по заданным условиям
- Исследуйте аналитику и контролируйте эффективность поставок
- Проводите детальный разбор поставок с учетом регионального и складского распределения каждого товара
- Следите за коэффициентами приемки по складам
- Изучайте зоны доставки, включая склады и федеральные округа
- Отслеживайте тарифы маркетплейса для оценки экономической эффективности
- Управляйте заявками на возврат, анализируя статусы и причины возвратов
- Просматривайте историю всех этапов поставок
Внешняя аналитика
Модуль помогает оценивать рынок, находить перспективные ниши, отслеживать действия конкурентов и анализировать рыночные тренды для стратегического развития бизнеса.
- Проводите детальный аудит магазинов и артикулов
- Используйте сводную аналитику по категориям
- Анализируйте предметы: объем продаж, сезонность, средний чек и топовые товары
- Находите самые перспективные кластеры для вашей ниши
- Сравнивайте поставщиков по выручке, ассортименту, охвату и позициям на рынке
- Отслеживайте бренды по ключевым метрикам
- Используйте конструктор для создания выборок и отчетов с расширенными фильтрами
- Анализируйте отзывы и их влияние на рейтинг
- Совершайте поиск товаров и получайте полную аналитику
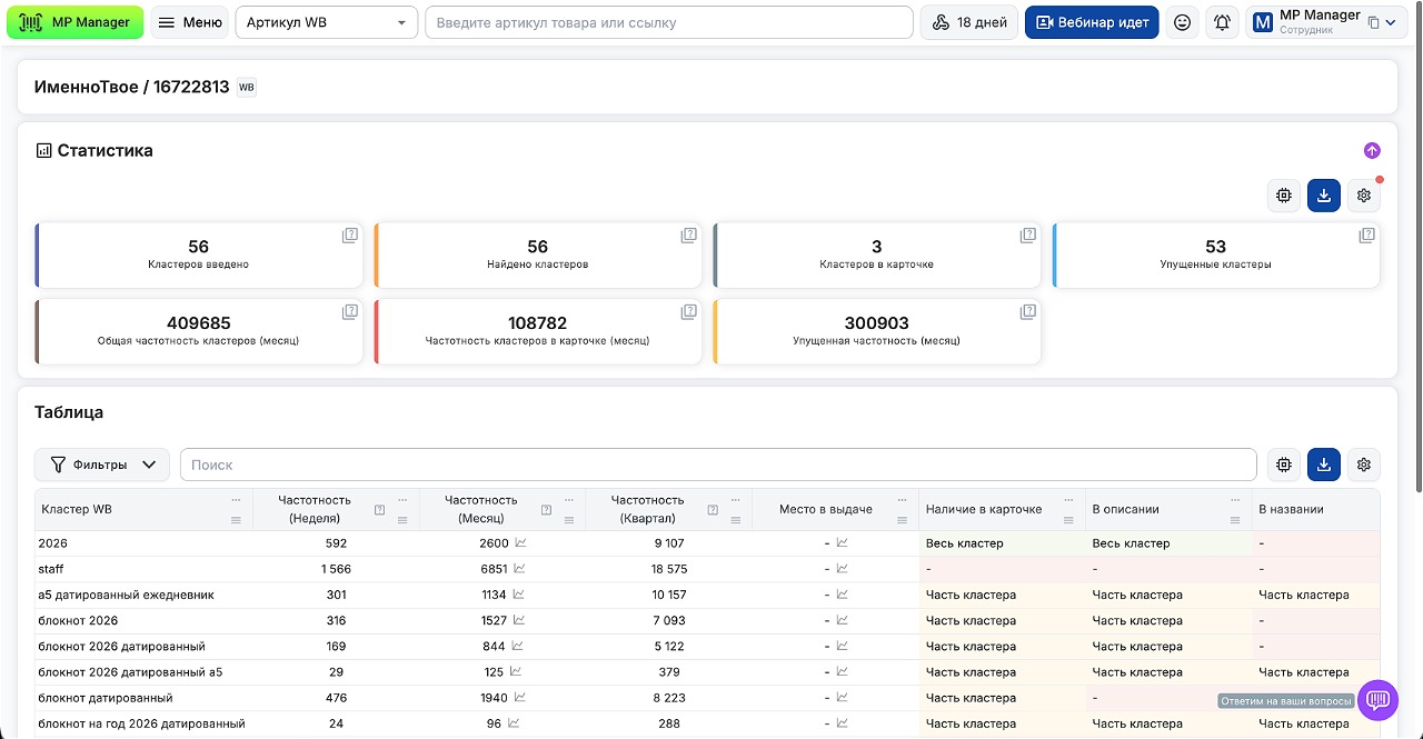
SEO
В модуле доступны инструменты для анализа видимости товаров, оценки SEO-карточек и сравнения с конкурентами.
- Отслеживайте позиции товаров и проводите анализ выдачи SERP
- Оценивайте SEO‑оптимизацию вашего товара и избавляйтесь от нерелевантных запросов
- Используйте сравнение для выявления слабых сторон карточки или магазина относительно конкурентов
- Проводите глубокую аналитику и изучайте частотность запросов для оценки динамики позиций, спроса и конверсии
- Находите нужные артикулы и кластеры через поиск товара
Рассылки
С помощью модуля вы можете создавать рассылки, сегментировать аудиторию, отслеживать эффективность отправленных сообщений и повышать вовлеченность покупателей.
- Настраивайте и отправляйте рассылки
- Управляйте контактами: создавайте списки покупателей для точечных рассылок и автоматического сбора контактов из чатов маркетплейсов
- Изучайте статистику рассылок
- Просматривайте историю с детализацией по каждому сообщению
Товары
Модуль позволяет синхронизировать товары с маркетплейсов и учитывать себестоимость как сумму разных статей расходов (не только цену закупки, но и сопутствующие затраты на фулфилмент, логистику, подарки и другое). Добавляйте себестоимость по датам для точных расчетов финансовых показателей по всему сервису.
AI инструменты
Модуль автоматизирует рутинные задачи и ускорять вывод товаров на рынок, создавая изображения и SEO-тексты без привлечения внешних специалистов.
- Общайтесь с ассистентом, который помогает формулировать запросы и дает рекомендации
- Генерируйте описания, оптимизированные под SEO и требования маркетплейсов
- Создавайте фото для карточек, А/Б тестов и маркетинговых активностей
- Сравнивайте варианты изображений и выбирайте наиболее эффективные
- Отслеживайте историю всех действий и сгенерированных материалов
